Servers
View and manage your FusionReactor agent servers and instances.
Navigate to Servers from the left-hand sidebar to see a visual overview of all monitored servers. The System Overview provides quick identification of performance issues, health states, and environment status at a glance.
Key features
-
Quick status check: Visually assess the health and performance of your server fleet without needing to drill down into individual metrics.
-
Environment segregation: Servers are grouped by environment (e.g.,
canary,stg_staging,prod), allowing for easy filtering and environment-specific health checks. -
Immediate issue identification: Color-coding and visual states quickly draw attention to servers or groups experiencing issues.
Component breakdown
This table describes the key elements you'll see on the Overview dashboard.
| Component | Description |
|---|---|
| Filter Bar (Group, All) | Use this bar to filter the displayed server cubes based on server groups. |
| System Overview | The main area where all monitored servers or server groups are displayed as 3D cube icons. |
| Server Cube Icon | Each cube represents an individual server or a cluster/group of servers (e.g., group: canary). |
| Cube Labeling | Provides the Group/Environment name (top line) and the instance name on the bottom line for clear identification. |
| Live Toggle | Indicates if the view is displaying real-time data updates. |
| Quick Nav | A dropdown menu that provides immediate, centralized access to the main areas of the platform from any screen. |
Visual indicators
The visual elements attached to each cube are the most critical tools for rapid assessment.
Color codes (Health status)
The main color of the server cube or an indicator light changes to signal overall health or alert level.
| Color | Indication | Notes |
|---|---|---|
| 🟦 Blue | Healthy / Optimal | All key metrics are within normal operating thresholds. |
| 🟧 Orange | Warning / Elevated Risk | One or more metrics (e.g., CPU, Memory) are approaching their critical threshold. Action may be required. |
| 🟥 Red | Critical / Alert | One or more key metrics have exceeded the critical threshold, potentially impacting service availability or performance. Immediate action is required. |
Metric bars (M, C, R, D)
Small indicator bars displayed on the cube provide instantaneous utilization and performance data. The color intensity or fill level of each bar shows the current load or alert status for that specific metric.
| Metric bar | Meaning | What it Measures |
|---|---|---|
| M | Memory Usage | Current usage of heap and non-heap memory. |
| C | CPU Load | Current processor utilization. |
| R | Web Request count | The rate of incoming requests or the average time taken to process a request. |
| D | App Database Throughput Count | Monitors the number of database operations/queries handled by the application per unit time. |
Quick Nav
The Quick Nav is a dropdown menu providing immediate, centralized access to the most frequently used views - Home, Overview, Applications, Servers, and Configuration.
Server Details
When you click on a Server cube from the System Overview dashboard, you'll be taken to a detailed management and monitoring view for that specific instance.
This detailed view is organized into top-level tabs that provide comprehensive diagnostics and monitoring capabilities:
-
UI Tunnel - Access your on-premises application's user interface directly through FusionReactor Cloud.
-
Metrics - Performance metrics and resource utilization data.
-
Traces - Deep-dive request tracing for diagnostics.
-
Logs - Application and system log analysis.
-
Info - Client and server configuration information.
Each tab provides specialized tools for monitoring and troubleshooting your FusionReactor agent instance.
UI Tunnel
The UI Tunnel in FusionReactor is a specialized feature that enables secure remote access to the detailed, local user interface (UI) of an on-premises FusionReactor Agent through the FusionReactor Cloud platform. You can also filter the UI Tunnel view by job to focus on specific tasks or workloads.
Changing the UI theme (Dark/Light Mode)
The UI Tunnel defaults to light mode but can be changed to dark mode for optimal viewing during extended monitoring sessions. You can easily switch between dark and light themes using the theme toggle (sun or moon) in the header bar.
Metrics
The Metrics tab provides an historic view of your server’s performance and health. Data updates automatically if an auto-refresh interval is set, or manually when a new time range is selected.
The boxes at the top display the latest collected performance metrics for the selected instance, based on the selected time range.
| Metric | Description | Why It’s Useful |
|---|---|---|
| Process CPU Usage | Percentage of CPU used by this specific process. | Detects CPU-intensive applications or bottlenecks. |
| System CPU Usage | Overall CPU usage across the system. | Helps identify if the host system is under load. |
| Memory Heap Usage | Amount of heap memory currently in use. | Useful for monitoring memory leaks or high memory consumption. |
| GC Collection Time | Time spent performing garbage collection. | High values may indicate inefficient memory management. |
| Web Request Duration | Average time to complete a web request. | Reveals latency or slow response trends. |
| Web Request Throughput | Number of requests handled per minute. | Shows traffic volume and server load. |
| Database Throughput | Number of database operations per minute. | Helps track query load and database responsiveness. |
| Error Count / 4xx / 5xx Errors | Number of failed or client/server-side errors per minute. | Quickly highlights failing transactions or service issues. |
Note
Panels refresh automatically if an auto-refresh interval is set using the top icon. Otherwise, they update when a new time range is selected.
Detailed graphs
Each graph provides historical trends for the metrics shown below.
You can:
- Zoom in or out on a time range to analyze spikes or anomalies.
- Hover over data points to see exact metric values.
- Compare multiple metrics to find correlations (e.g., CPU spikes vs. increased error count).
Graphs include:
- CPU and Memory trends
- Garbage Collection behavior
- Request and error rates
- Database and trace throughput
This helps with root-cause analysis - understanding what led to a performance change or incident.
Metric graph actions
The top-right corner of each metric graph contains action icons that may vary depending on the dashboard and metric type:
-
Edit Threshold - Configure alert thresholds for this metric to receive notifications when values exceed defined limits (available on select dashboards).
-
View Logs - Access related log entries for the time period and service shown in the graph to investigate issues.
-
Ask OpsPilot - Send this metric to OpsPilot AI for natural language explanations and analysis of patterns or anomalies.
-
Expand Graph - Open the metric in full-screen view for detailed analysis and extended time ranges.
These actions provide quick access to troubleshooting and monitoring capabilities directly from the metric visualization. Note that not all actions are available for every metric or dashboard type.
Threshold Configuration
The Configuration page allows you to set and manage warning and critical thresholds for key performance metrics across your application. Thresholds help you identify performance degradation early - when a metric exceeds a configured limit, it triggers visual alerts in dashboards and monitoring panels.
You can adjust thresholds individually on certain graphs using the icon in the top right, or view and edit all thresholds in one place via Quick Nav → Configuration.
Setting threshold values
The Edit Threshold dialog allows you to configure two levels:
- Warning - Set a threshold for early notification of potential issues (e.g., CPU at 50%)
- Critical - Set a threshold for urgent alerts requiring immediate attention (e.g., CPU at 80%)
Enter numeric values appropriate for the metric type. Percentage-based metrics use values from 0-100, while other metrics accept values based on their unit of measurement.
Once configured, thresholds appear as visual indicators in metric panels across the application. When a metric value exceeds:
- The Warning threshold - displayed with a yellow/orange indicator.
- The Critical threshold - displayed with a red indicator.
This visual feedback helps you quickly identify performance issues across your monitored services.
Click Update Thresholds to apply your configuration. The new thresholds take effect immediately and will be used for all future metric evaluations.
Filters & Controls
At the top of the screen, you can:
- Select Group, Node, Job, Instance – to view data for specific servers or services. You can select multiple servers to compare metrics across your infrastructure.
- Set Time Range – focus on the last hour, day, or a custom range.
- Add Adhoc Filters – isolate data for specific endpoints, users, or environments.
These dynamic filters make it easy to narrow down the view when diagnosing an issue. Filters persist across tabs, so when you switch between different dashboard views, your selected filters remain applied for consistent analysis.
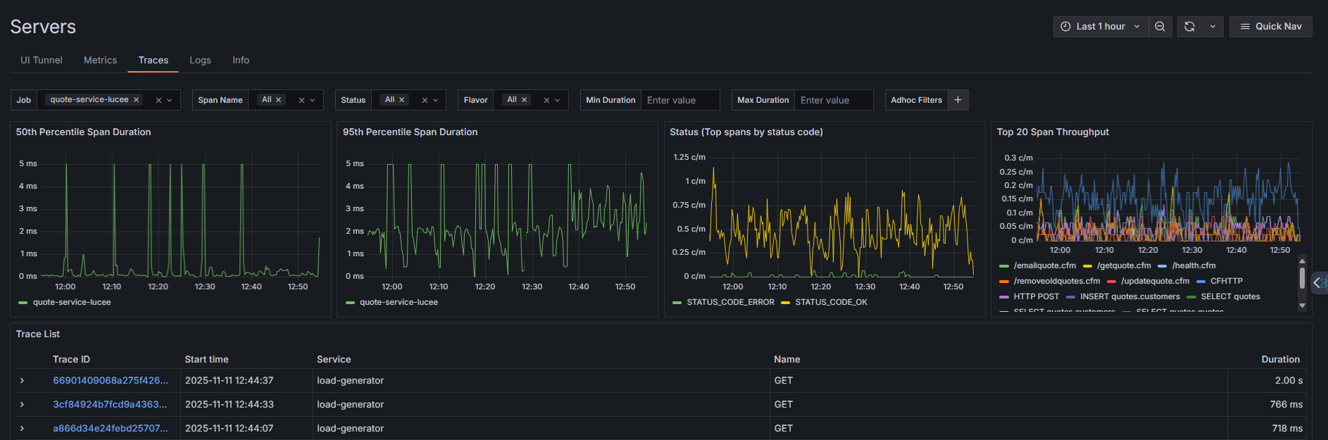
Traces
The Traces tab provides deep insights into the performance of individual requests (spans) as they move through the system. This view is critical for identifying slow transactions, latency issues, and service dependencies.
Four key graphs display at the top of the view:
- 50th Percentile Span Duration - Shows the median response time for requests, indicating typical performance.
- 95th Percentile Span Duration - Displays response times for 95% of requests, helping identify slower outliers.
- Status (Top spans by status code) - Breaks down request volume by HTTP status codes (errors vs. successful requests).
- Top 20 Span Throughput - Shows request volume for the most active endpoints or operations.
Use the filter bar to narrow down traces by:
- Job - The service or application name (e.g., quote-service-lucee).
- Span Name - Specific operation or endpoint.
- Status - HTTP status code (All, error, ok, unset).
- Flavor - Request type or protocol.
- Min/Max Duration - Filter by response time range.
- Adhoc Filters - Add custom filters with the + button.
Below the metrics, the trace list shows individual requests with:
- Trace ID - Unique identifier for the request (click to view detailed trace timeline).
- Start time - When the request began.
- Service - Which service handled the request.
- Name - The HTTP method (GET, POST, etc.).
- Duration - Total request processing time in milliseconds.
Trace Details
When you click on a specific Trace ID from the Traces list, you navigate to the Trace Details view. This view is the core of distributed tracing, presenting the entire transaction flow as a precise waterfall diagram.
The header displays key information about the selected trace:
- Service and Method - The originating service and HTTP method (e.g., load-generator: POST).
- Total Duration - End-to-end request time (e.g., 513.22ms).
- Timestamp - Exact date and time the request started.
- Status Code - HTTP response code with visual badge (e.g., 200, POST).
- Endpoint Path - The API endpoint or route accessed.
Navigation Tabs
The trace details interface includes multiple tabs:
- Detail - The default view showing the waterfall diagram of the trace spans.
-
Profile - When available, this tab displays a hierarchical flame graph showing method execution times and call stacks. Each entry shows the percentage of total execution time and duration (e.g., "100% - 1.61s") along with the full method path, allowing you to identify performance hotspots at the code level.

-
Event Snapshot - This tab appears when a snapshot is associated with the trace, providing deep diagnostics including decompilation, frames, and request/response details captured at the point of the event.

Trace Actions
Three action buttons in the top-right allow you to:
-
Analyze Trace - Send the trace to OpsPilot AI for natural language analysis of performance bottlenecks, errors, and optimization recommendations.
-
Trace ID - Copy the unique trace identifier to your clipboard for sharing or external analysis.
-
Export - Download the trace data in a portable format for offline analysis or archival.
Logs
The Logs tab allows you to view, filter, and analyze the log messages generated by the specific server instance in real time. This is essential for debugging errors and understanding system events.
Log Rate graph
The top graph displays the volume of log entries over time, measured in requests per second (req/s). This visualization helps you:
- Identify spikes in logging activity that may indicate issues.
- Correlate log volume with performance problems or errors.
- Understand normal logging patterns for your services.
Filtering logs
Use the filter bar to narrow down log entries:
- Job - Filter by service or application name (e.g., quote-service-lucee).
- Instance - Select a specific container or server instance (e.g., quote-6c4d97dbcc-4hf7q).
- Filter Text - Search for specific keywords, error messages, or patterns within log content.
- Adhoc Filters - Add custom filters with the + button to refine results further.
Filters work together to help you quickly locate relevant log entries in high-volume environments.
Log stream
The All Logs section displays individual log entries in chronological order. Each entry shows:
- Timestamp - Exact date and time the log was generated (YYYY-MM-DD HH:MM:SS.mmm format).
- Level - Log severity (e.g., SEVERE, WARNING, INFO, DEBUG).
- Message - The complete log message, including stack traces for errors.
Log details
When you click the arrow next to a log entry, it expands to show three sections:
-
Log Line - The complete, raw log message exactly as written by the application. This includes the timestamp, severity level (e.g., SEVERE), and the full message text with any error details or stack traces.
-
Fields - Structured metadata about the log entry, including the application name, service, instance ID, source file, and environment. Each field has icons that let you toggle visibility, view statistics, or add it as a filter.
-
Links - Quick actions to explore related data:
- Trace button - Opens the associated distributed trace to see the full request flow that generated this log
- Ask OpsPilot AI button - Sends the log to OpsPilot for AI-powered analysis, explanations, and troubleshooting recommendations
Info
The Client Information panel provides detailed configuration and environment data for the selected job. Click any category to expand and view specific details.
- OS - Operating system details including name, version, and architecture.
- Server - Application server information such as type, version, and configuration.
- ENV Vars - Environment variables configured for the instance.
- Client - Client-specific settings and identifiers.
- System - System-level properties and resource information.
- JVM - Java Virtual Machine details including version, memory settings, and runtime parameters.
- Product - Product or application version information.
- Network - Network configuration including hostnames, ports, and IP addresses.
- Docker - Container-specific information such as image name, container ID, and orchestration details.
Usage
Select a job from the dropdown at the top to view its configuration. Expand any category to see the detailed key-value pairs associated with that job. This information is useful for troubleshooting configuration issues, verifying deployment settings, or understanding the runtime environment.
Crash Protection
Crash Protection is a new diagnostic feature available starting in version 2025.2. It provides deep visibility into runtime behavior when a Crash Protection (CP) event occurs. The feature uploads detailed crash snapshots to the cloud, enabling analysis of system state at the moment a triggering exception or condition occurred.
Crash Protection captures key runtime metrics:
- Heap memory usage at the time of the event
- CPU utilization
- Active web request count
- Current database activity
Each report also includes the exception or condition that triggered the protection event (e.g., an ArrayIndexOutOfBoundsException, memory threshold breach).
When a CP event occurs, the system captures a snapshot and uploads it to the cloud. These reports include:
- The triggering request
- Active threads at the time of capture
- System resource utilization
- Database activity
- Lock information
- Stack traces
A time picker allows filtering events by any time range.
Viewing Crash Protection events
On the left side of the Crash Protection page, a Protection Events panel lists all captured CP events for the selected job and time range. Each event shows the type (e.g., runtime, memory, quantity) and timestamp.
Clicking any event in this list opens its full details in the Crash Protection Report section on the right. This report provides a complete breakdown of the system state at the moment the event was triggered.
Crash Protection Report structure
Each Crash Protection Report contains several key sections that provide context and diagnostics for the event:
Alert summary
The notification banner at the top explains the nature of the protection event:
- Current State - Key metrics at the time of trigger (e.g., free memory: 87%, used memory: 13%).
- Threshold Value - The configured limit that triggered the alert (e.g., 3% memory threshold).
- Trigger Timing - When the protection activated and for how long.
- Action Taken - Whether this was notification-only or if protective measures were applied.
Trigger information
Displays the exact conditions that caused the alert:
- Triggered At - Exact timestamp when the threshold was exceeded.
- Next Possible Trigger - When the system will check again (helps prevent alert fatigue).
- Actual Value - The metric value that exceeded the threshold.
- Threshold - The configured limit for triggering protection.
Server Load panel
Real-time server metrics at the moment of capture:
- Active Web Requests - Current HTTP requests being processed (with average timing).
- Active JDBC Transactions - Database connections in use (with average timing).
- Heap Memory Usage - Current memory consumption vs. total available.
- Displayed as both a progress bar with percentage and actual values (e.g., 124.81 / 910.30 MB).
- CPU Usage
- Instance - This specific application instance.
- System - Overall server CPU utilization.
Triggering Request
Details about the specific request that was active when protection triggered. The interface highlights the request responsible for the crash protection event:
Request identification: - URL - The endpoint being accessed. - User Agent - Client making the request (browser, tool, API client, etc.).
Timing information: - Started - When the request began. - Duration - How long the request has been running. - GPU Time - Graphics processing time (if applicable). - DB Time - Database query time. - API Time - External API call time.
System information:
- Request ID - Unique identifier for tracking and correlation.
- Thread - The execution thread handling this request (e.g., http-nio-8500-exec-5).
- Memory - Memory consumed by this specific request.
- Type - HTTP method (GET, POST, PUT, DELETE, etc.).
Request details: - Status - HTTP response code. - Client IP - Originating client address.
Associated requests
Other requests or threads running at the same time are also displayed in the Running Requests section. These may be related to the triggering condition or show overall system load during the event. If empty, displays "No running requests" - indicating the system has completed processing and may have recovered from the condition.
Stack Trace section
The Stack Trace panel provides thread-level debugging information:
- Thread State Filter - View specific thread states (Running, Waiting, Blocked, etc.).
- Thread ID Filter - Filter by specific thread identifiers.
- Search Field - Text search within stack traces to quickly locate relevant code.
The stack trace section helps developers identify which code was executing during the alert, enabling them to pinpoint potential memory leaks, deadlocks, or inefficient operations.
Thread analysis
You can click on any thread ID to filter the report to only that thread's activity.
Thread filtering
Selecting a thread automatically shows:
- Its current stack trace.
- Its active operation (e.g., database call, waiting behavior).
- Any objects or locks the thread is waiting on.
Lock inspection
Clicking on a lock filters the display to show only the threads waiting on that specific lock. This allows you to:
- See which objects threads were waiting on.
- Identify whether multiple threads are blocked on the same resource.
This is particularly helpful during deadlock investigations or performance bottleneck analysis.
Using Crash Protection Reports
Follow this workflow to diagnose issues effectively:
- Immediate Assessment - Review the alert summary to understand severity and type of event.
- Identify Culprit - Examine the triggering request details to see what operation caused the event.
- Analyze Load - Use server load metrics to understand overall system pressure and resource utilization.
- Debug Code - Examine stack traces to identify problematic code paths.
- Check for Contention - Review lock information and associated requests to identify blocking conditions.
- Prevent Recurrence - Adjust protection thresholds or optimize identified code sections based on findings.
Reports are retained for historical analysis and can help establish patterns in system behavior over time.
OpsPilot Integration
Each Crash Protection alert can be forwarded to OpsPilot directly from the interface. This sends the full report to Ops Pilot for automated analysis and guidance.



















