Applications
Monitor and analyze your application performance and behavior.
Navigate to Applications from the left-hand sidebar to view performance metrics across all your instrumented applications.
Overview
The Applications page displays an Overview of your applications, with two tabs:
- Servers — view metrics grouped by server
- Applications — view metrics grouped by application
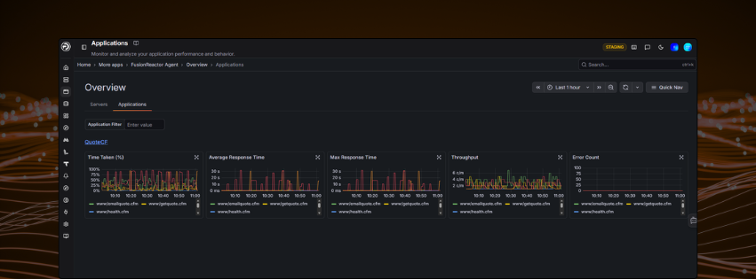
Use the Application Filter to search for a specific application by name.
Metrics cards
Each application is displayed as a set of metric cards showing performance data over the selected time range:
| Metric | Description |
|---|---|
| Time Taken (%) | Percentage of time the application spent processing requests |
| Average Response Time | Average response time across all transactions |
| Max Response Time | The slowest response time recorded in the period |
| Throughput | Number of requests per minute (c/m) |
| Error Count | Number of errors returned by the application |
Each card displays a time-series graph. Hover over any graph to see the values at a specific point in time.
Time range
Use the time picker in the top right to adjust the time range for all graphs on the page. You can also highlight a specific section of a graph to zoom into that timeframe.
Application detail view
Clicking into an application opens the detail view, showing deeper performance data for that specific application.
Filters
| Filter | Description |
|---|---|
| Application | The selected application (e.g. QuoteCF) |
| Show by | Switch the top 20 ranking between Throughput, Average Response Time, Max Response Time, and Error Count |
| Status | Filter transactions by HTTP status code |
| Flavor | Filter by transaction type (e.g. web request, JDBC) |
| Min / Max Duration | Filter transactions by duration range |
| Adhoc Filters | Add custom label-based filters |
Top 20
The Top 20 panel on the left ranks individual transactions by the selected Show by metric, with a bar chart showing relative volume.
Metrics graphs
The same five metrics cards from the overview are shown here, scoped to the selected application:
- Time Taken (%)
- Average Response Time
- Max Response Time
- Throughput
- Error Count
Traces
Below the graphs, a Traces table lists recent transactions with:
| Column | Description |
|---|---|
| Trace ID | Unique identifier — click to open the full trace |
| Start time | When the transaction began |
| Service | The service that handled the request |
| Name | HTTP method (GET, POST, etc.) |
| Duration | How long the transaction took |
Need more help?
Contact support in the chat bubble and let us know how we can assist.
