Traces Drilldown
Trace requests across services to find bottlenecks.
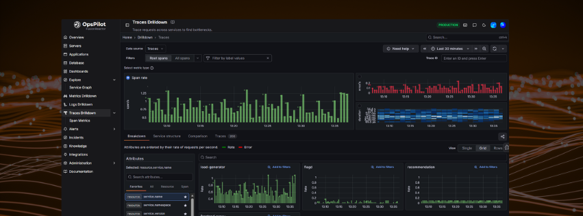
Navigate to Traces Drilldown from the left-hand sidebar to explore distributed trace data without writing TraceQL queries.
Filters
| Filter | Description |
|---|---|
| Data source | Select the Traces data source |
| Root spans / All spans | Toggle between root-level spans only or all spans |
| Filter by label values | Narrow traces by attribute values |
| Trace ID | Look up a specific trace by ID |
| Time range | Set the time window using the picker in the top right |
Metric type
Select the metric type to drive your investigation:
- Span rate — requests per second across services
- Errors — error rate over time
- Duration — latency distribution across spans
The main graph updates to show the selected metric over the chosen time range.
Tabs
Breakdown
The default view. Shows how the selected metric breaks down across attribute values.
- Attributes panel (left) — browse and search attributes by category: Favorites, All, Resource, Span
- Common attributes include
resource.service.name,resource.service.namespace,k8s.pod.name,span.name,span.status,http.status_code - Click Add to filters on any service card to scope the view
- Switch between Single, Grid, and Rows view modes
- Attributes are ordered by rate of requests per second, with error rate overlaid in red
Service structure
Visualizes the relationships and dependencies between services in your traces.
Comparison
Compare trace metrics across two time ranges or filter sets to identify regressions.
Traces
A list of individual traces matching the current filters. Shows up to 200 results. Hover over a trace and click View trace to open the full trace detail view.
Trace detail view
Clicking View trace opens a detail panel showing the full trace waterfall.
| Field | Description |
|---|---|
| Trace ID | Unique identifier for the trace (click to copy) |
| Start time | When the trace began |
| Duration | Total end-to-end time for the trace |
| Services | Number of services involved |
| URL | The request URL that triggered the trace (if available) |
Span waterfall
The waterfall view shows each span as a horizontal bar, positioned on a timeline from 0 to the total trace duration. Each row shows the service name, operation, and duration.
Use Span Filters to narrow the spans shown. Use Prev / Next to step through spans.
Analyze Trace
Click Analyze Trace in the top right to open a deeper breakdown of the trace, including span-level metrics and structure.
Need more help?
Contact support in the chat bubble and let us know how we can assist.
